关键字: 个
交流电气装置的接地设计规范 GB/T50065-2011
- 制定机关:中华人民共和国住房和城乡建设部
- 公布日期:2011-12-05
- 法规文号/标准号:GB/T50065-2011
- 施行日期:2012-06-01
交流电气装置的接地设计规范 GB/T50065-2011-环安宝@法规宝
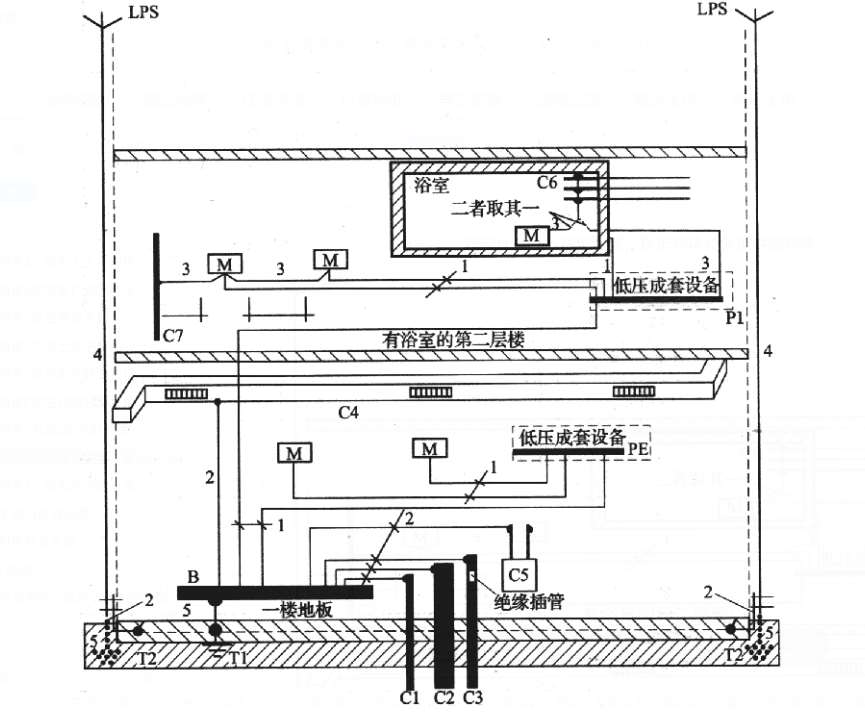
附录H 低压接地配置、保护导体和保护联结导体

图H 接地配置、保护导体和保护联结导体
M—外露可导电部分;C—外界可导电部分;C1—外部进来的金属水管;C2—外部进来的金属排弃废物、排水管道;C3—外部进来的带绝缘插管的金属可燃气体管道;C4—空调;C5—供热系统;C6—金属水管,比如浴池里的金属水管;C7—在外露可导电部分的伸臂范围内的外界可导电部分;B—总接地端子(总接地母线);T—接地极;T1—基础接地;T2—LPS(防雷装置)的接地极(若需要的话);1—保护导体;2—保护联结导体;3—用作辅助联结用的保护联结导体;4—LPS(防雷装置)的引下线;5—接地导体
- 上一节: {{previousInfo.title}} 没有了
- 下一节: {{nextInfo.title}} 没有了